8k hevc decoding problem (nvidia)

Comments

relaxvideo wrote on 8/20/2024, 12:58 AM

No problem with Capcut.. even at best.

#1 Ryzen 5-1600, 16GB DDR4, Nvidia 1660 Super, M2-SSD, Acer freesync monitor

#2 i7-2600, 32GB, Nvidia 1660Ti, SSD for system, M2-SSD for work, 2x4TB hdd, LG 3D monitor +3DTV +3D projectors

Win10 x64, Vegas22 latest

relaxvideo wrote on 8/20/2024, 11:11 AM

Tested on our #1 machine, still no nvdec for this file.
Definetly a GPU related issue. With capcut it's fine.

#1 Ryzen 5-1600, 16GB DDR4, Nvidia 1660 Super, M2-SSD, Acer freesync monitor

#2 i7-2600, 32GB, Nvidia 1660Ti, SSD for system, M2-SSD for work, 2x4TB hdd, LG 3D monitor +3DTV +3D projectors

Win10 x64, Vegas22 latest

relaxvideo wrote on 8/21/2024, 1:14 AM

j-v: what is the situation on your Desktop PC?

#1 Ryzen 5-1600, 16GB DDR4, Nvidia 1660 Super, M2-SSD, Acer freesync monitor

#2 i7-2600, 32GB, Nvidia 1660Ti, SSD for system, M2-SSD for work, 2x4TB hdd, LG 3D monitor +3DTV +3D projectors

Win10 x64, Vegas22 latest

j-v wrote on 8/21/2024, 5:05 AM

There it plays with all default settings with velocity of 9 f/s

met vriendelijke groet
Marten

Camera : Pan X900, GoPro Hero7 Hero Black, DJI Osmo Pocket, Samsung Galaxy A8
Desktop :MB Gigabyte Z390M, W11 home version 24H2, i7 9700 4.7Ghz,16 DDR4 GB RAM, Gef. GTX 1660 Ti with driver
566.14 Studiodriver and Intel HD graphics 630 with driver 31.0.101.2130
Laptop  :Asus ROG Str G712L, W11 home version 25H2, CPU i7-10875H, 16 GB RAM, NVIDIA GeForce RTX 2070 with Studiodriver 591.86 and Intel UHD Graphics 630 with driver 26.20.100.7985
Vegas software: VP 10 to 23 and VMS(pl) 10,12 to 17.
TV      :LG 4K 55EG960V

My slogan is: BE OR BECOME A STEM CELL DONOR!!! (because it saved my life in 2016)

 

relaxvideo wrote on 8/21/2024, 5:35 AM

Then i suspect, it does not use nvdec..
Can you check in task manager?
 

#1 Ryzen 5-1600, 16GB DDR4, Nvidia 1660 Super, M2-SSD, Acer freesync monitor

#2 i7-2600, 32GB, Nvidia 1660Ti, SSD for system, M2-SSD for work, 2x4TB hdd, LG 3D monitor +3DTV +3D projectors

Win10 x64, Vegas22 latest

j-v wrote on 8/21/2024, 6:04 AM

met vriendelijke groet
Marten

Camera : Pan X900, GoPro Hero7 Hero Black, DJI Osmo Pocket, Samsung Galaxy A8
Desktop :MB Gigabyte Z390M, W11 home version 24H2, i7 9700 4.7Ghz,16 DDR4 GB RAM, Gef. GTX 1660 Ti with driver
566.14 Studiodriver and Intel HD graphics 630 with driver 31.0.101.2130
Laptop  :Asus ROG Str G712L, W11 home version 25H2, CPU i7-10875H, 16 GB RAM, NVIDIA GeForce RTX 2070 with Studiodriver 591.86 and Intel UHD Graphics 630 with driver 26.20.100.7985
Vegas software: VP 10 to 23 and VMS(pl) 10,12 to 17.
TV      :LG 4K 55EG960V

My slogan is: BE OR BECOME A STEM CELL DONOR!!! (because it saved my life in 2016)

 

relaxvideo wrote on 8/21/2024, 6:18 AM

Yes!

what if you force decoding to nvidia in preferences? (disable intel)

Last changed by relaxvideo on 8/21/2024, 6:19 AM, changed a total of 1 times.

#1 Ryzen 5-1600, 16GB DDR4, Nvidia 1660 Super, M2-SSD, Acer freesync monitor

#2 i7-2600, 32GB, Nvidia 1660Ti, SSD for system, M2-SSD for work, 2x4TB hdd, LG 3D monitor +3DTV +3D projectors

Win10 x64, Vegas22 latest

j-v wrote on 8/21/2024, 7:10 AM

Later today when I be back from the hospital I will try.

met vriendelijke groet
Marten

Camera : Pan X900, GoPro Hero7 Hero Black, DJI Osmo Pocket, Samsung Galaxy A8
Desktop :MB Gigabyte Z390M, W11 home version 24H2, i7 9700 4.7Ghz,16 DDR4 GB RAM, Gef. GTX 1660 Ti with driver
566.14 Studiodriver and Intel HD graphics 630 with driver 31.0.101.2130
Laptop  :Asus ROG Str G712L, W11 home version 25H2, CPU i7-10875H, 16 GB RAM, NVIDIA GeForce RTX 2070 with Studiodriver 591.86 and Intel UHD Graphics 630 with driver 26.20.100.7985
Vegas software: VP 10 to 23 and VMS(pl) 10,12 to 17.
TV      :LG 4K 55EG960V

My slogan is: BE OR BECOME A STEM CELL DONOR!!! (because it saved my life in 2016)

 

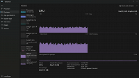
j-v wrote on 8/21/2024, 9:50 AM

With this setting

this is the result on the task manager while playing that mov file

met vriendelijke groet
Marten

Camera : Pan X900, GoPro Hero7 Hero Black, DJI Osmo Pocket, Samsung Galaxy A8
Desktop :MB Gigabyte Z390M, W11 home version 24H2, i7 9700 4.7Ghz,16 DDR4 GB RAM, Gef. GTX 1660 Ti with driver
566.14 Studiodriver and Intel HD graphics 630 with driver 31.0.101.2130
Laptop  :Asus ROG Str G712L, W11 home version 25H2, CPU i7-10875H, 16 GB RAM, NVIDIA GeForce RTX 2070 with Studiodriver 591.86 and Intel UHD Graphics 630 with driver 26.20.100.7985
Vegas software: VP 10 to 23 and VMS(pl) 10,12 to 17.
TV      :LG 4K 55EG960V

My slogan is: BE OR BECOME A STEM CELL DONOR!!! (because it saved my life in 2016)

 

relaxvideo wrote on 8/21/2024, 11:35 AM

Interesting. Disable intel decoding still use intel decoding?

Whats going on? Any dev here?
How can j-v force nvdec?

#1 Ryzen 5-1600, 16GB DDR4, Nvidia 1660 Super, M2-SSD, Acer freesync monitor

#2 i7-2600, 32GB, Nvidia 1660Ti, SSD for system, M2-SSD for work, 2x4TB hdd, LG 3D monitor +3DTV +3D projectors

Win10 x64, Vegas22 latest

RogerS wrote on 8/21/2024, 5:08 PM

I see similar behavior with the GTX 1050 mobile - no way to enable NVDEC with this particular footage.

relaxvideo wrote on 8/22/2024, 12:40 AM

Then what's going on with Howard's old Xeon and 1660??
 

#1 Ryzen 5-1600, 16GB DDR4, Nvidia 1660 Super, M2-SSD, Acer freesync monitor

#2 i7-2600, 32GB, Nvidia 1660Ti, SSD for system, M2-SSD for work, 2x4TB hdd, LG 3D monitor +3DTV +3D projectors

Win10 x64, Vegas22 latest

Howard-Vigorita wrote on 8/22/2024, 10:13 AM

I did update the Nvidia driver from studio version to the newest game-ready 560.94 using the clean install option. Customized and deselected all options except the basic driver as usual. Still decodes the 8k clip fine as before. Tried various things like moving the hdmi but cannot make it fail with vp21 or vp22.

relaxvideo wrote on 8/22/2024, 2:02 PM

don't sell your card! :)

#1 Ryzen 5-1600, 16GB DDR4, Nvidia 1660 Super, M2-SSD, Acer freesync monitor

#2 i7-2600, 32GB, Nvidia 1660Ti, SSD for system, M2-SSD for work, 2x4TB hdd, LG 3D monitor +3DTV +3D projectors

Win10 x64, Vegas22 latest

RogerS wrote on 8/23/2024, 12:46 AM

I am back with my desktop 2080 Super and it plays with NVDEC at mostly full framerate (8k25p). (there is an Intel iGPU installed but unlike the laptop it doesn't fall back to it).

relaxvideo wrote on 8/27/2024, 3:29 AM

Now we use a 4060 Ti card on #1 machine, and this time djrikki2-s 8k hevc finally use nvdec!
I see 25fps, but only if i enable direct gpu import path. What is it exactly?
If i disable i only see around 10 fps, but nvdec is still used.


And why my 1660Ti cannot to that, if:

- Capcut can!
- Howard's 1660 card also can in Vegas??

 

#1 Ryzen 5-1600, 16GB DDR4, Nvidia 1660 Super, M2-SSD, Acer freesync monitor

#2 i7-2600, 32GB, Nvidia 1660Ti, SSD for system, M2-SSD for work, 2x4TB hdd, LG 3D monitor +3DTV +3D projectors

Win10 x64, Vegas22 latest

Wolfgang S. wrote on 8/27/2024, 9:21 AM

I see 25fps, but only if i enable direct gpu import path. What is it exactly?

use of the new video engine

Desktop: PC AMD 3960X, 24x3,8 Mhz * RTX 3080 Ti (12 GB)* Blackmagic Extreme 4K 12G * QNAP Max8 10 Gb Lan * Resolve Studio 18 * Edius X* Blackmagic Pocket 6K/6K Pro, EVA1, FS7

Laptop: ProArt Studiobook 16 OLED * internal HDR preview * i9 12900H with i-GPU Iris XE * 32 GB Ram) * Geforce RTX 3070 TI 8GB * internal HDR preview on the laptop monitor * Blackmagic Ultrastudio 4K mini

HDR monitor: ProArt Monitor PA32 UCG-K 1600 nits, Atomos Sumo

Others: Edius NX (Canopus NX)-card in an old XP-System. Edius 4.6 and other systems

relaxvideo wrote on 8/27/2024, 9:31 AM

Ok, sounds good.
What else should i check/enable on my PC with 1660Ti?

#1 Ryzen 5-1600, 16GB DDR4, Nvidia 1660 Super, M2-SSD, Acer freesync monitor

#2 i7-2600, 32GB, Nvidia 1660Ti, SSD for system, M2-SSD for work, 2x4TB hdd, LG 3D monitor +3DTV +3D projectors

Win10 x64, Vegas22 latest

relaxvideo wrote on 9/2/2024, 6:53 AM

any tip?

#1 Ryzen 5-1600, 16GB DDR4, Nvidia 1660 Super, M2-SSD, Acer freesync monitor

#2 i7-2600, 32GB, Nvidia 1660Ti, SSD for system, M2-SSD for work, 2x4TB hdd, LG 3D monitor +3DTV +3D projectors

Win10 x64, Vegas22 latest

relaxvideo wrote on 7/8/2025, 8:57 AM

Still no luck with that file in Vegas 22 b248 :(
 

#1 Ryzen 5-1600, 16GB DDR4, Nvidia 1660 Super, M2-SSD, Acer freesync monitor

#2 i7-2600, 32GB, Nvidia 1660Ti, SSD for system, M2-SSD for work, 2x4TB hdd, LG 3D monitor +3DTV +3D projectors

Win10 x64, Vegas22 latest

RogerS wrote on 7/8/2025, 9:15 AM

@relaxvideo Maybe file a support request? At this point I don't have my 1050 anymore to test with.

I assume your file io settings are on default with experimental HEVC unchecked.
I'd also use the bugfix build 250 over 248 though for this file I don't think there is any difference.

relaxvideo wrote on 7/8/2025, 9:21 AM

I tried converting the file to the same format with xmedia-recode.
10 bit doesnt use hw acceleration but 8 bit 7680x4320 hevc is fluid on Vegas timeline.
 

#1 Ryzen 5-1600, 16GB DDR4, Nvidia 1660 Super, M2-SSD, Acer freesync monitor

#2 i7-2600, 32GB, Nvidia 1660Ti, SSD for system, M2-SSD for work, 2x4TB hdd, LG 3D monitor +3DTV +3D projectors

Win10 x64, Vegas22 latest

john_dennis wrote on 7/8/2025, 1:47 PM

Vegas 22-250 with just the Intel UHD770 in the i9-13900K.

relaxvideo wrote on 7/8/2025, 1:52 PM

7.8 fps?

#1 Ryzen 5-1600, 16GB DDR4, Nvidia 1660 Super, M2-SSD, Acer freesync monitor

#2 i7-2600, 32GB, Nvidia 1660Ti, SSD for system, M2-SSD for work, 2x4TB hdd, LG 3D monitor +3DTV +3D projectors

Win10 x64, Vegas22 latest